Météo décisionnelle outdoor

OutdoorPrévis

La météo pensée pour les activités outdoor, les sorties et les décisions sur le terrain

Anticipez les risques météo, planifiez vos sorties au bon moment et gardez une vision claire des conditions à venir. Avec OutdoorPrévis, vous disposez d’une météo plus utile, plus ciblée et plus directement exploitable pour mieux décider en extérieur. L’abonnement comprend également le Radar météo HD, Horizon360 15 jours, Néo l’assistant météo ainsi qu’un service technique prioritaire en cas de besoin.

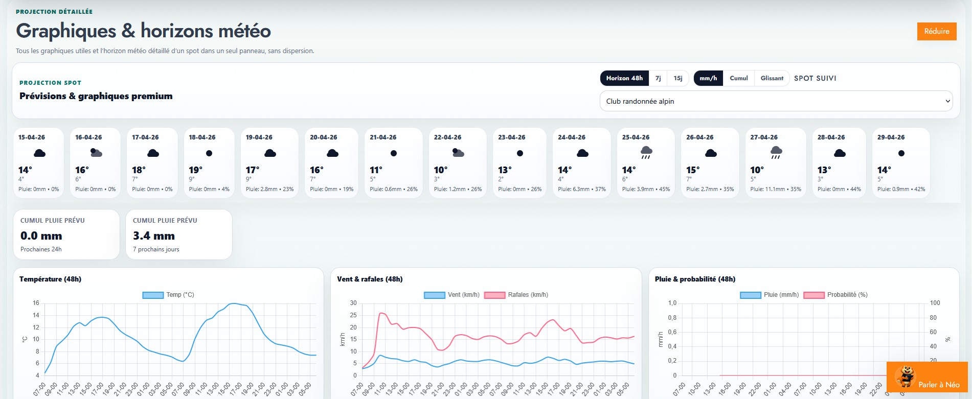
Lecture météo orientée terrain

Vent, pluie, orages, chaleur, froid et périodes favorables

Simple et utile
Outdoor Randonnée, montagne, sport, loisirs, terrain
Décision Une météo plus concrète pour mieux agir
25.90 CHF / mois avec services inclus

Ne consultez plus simplement la météo. Utilisez-la pour mieux décider.

En extérieur, une prévision générale ne suffit pas toujours. OutdoorPrévis vous aide à anticiper plus tôt les situations sensibles, mieux organiser vos sorties ou vos activités, et garder une vision claire des conditions météo importantes selon votre pratique.

Pourquoi choisir OutdoorPrévis ?

OutdoorPrévis ne se contente pas d’afficher une météo. La plateforme aide à identifier rapidement les conditions qui comptent vraiment pour vos sorties, vos parcours et vos décisions.

Une météo pensée pour l’action

Une lecture plus utile du temps à venir pour vos décisions en extérieur, avec une approche tournée vers la réalité du terrain.

Des alertes adaptées à vos besoins

Chaque activité extérieure a ses propres contraintes. OutdoorPrévis s’adapte à votre pratique, à votre zone et aux conditions que vous souhaitez surveiller.

Une meilleure anticipation du risque

Vent fort, pluie, orages, chaleur, baisse des températures ou évolution rapide des conditions : les périodes sensibles ressortent plus tôt.

Un outil clair et professionnel

L’interface a été pensée pour rester lisible, pratique et efficace au quotidien, sans complexité inutile.

Ce que vous pouvez faire avec OutdoorPrévis

Une météo plus utile pour planifier, anticiper le risque et adapter vos activités selon l’évolution prévue.

OutdoorPrévis vous aide à :

  • Suivre les conditions météo utiles à la décision
  • Anticiper les périodes les plus favorables pour sortir
  • Repérer plus tôt les situations à risque
  • Adapter vos activités selon l’évolution prévue
  • Consulter une météo plus utile au terrain
  • Mieux organiser sorties, événements ou interventions

Ce que vous allez y gagner

  • Gagner du temps en centralisant l’essentiel
  • Gagner en sérénité en anticipant plus tôt
  • Gagner en clarté avec une météo pensée pour le terrain
  • Gagner en réactivité face à l’évolution des conditions
  • Mieux sécuriser vos décisions
  • Mieux piloter vos activités outdoor

Pour qui ?

OutdoorPrévis vise les activités extérieures et les besoins concrets du terrain : randonnée, montagne, sports outdoor, événements et activités extérieures.

Randonnée et montagne

Préparez vos sorties avec davantage de visibilité et anticipez plus tôt les changements de conditions.

Sports outdoor

Trail, vélo, parapente, activités aériennes légères ou loisirs de plein air : adaptez vos décisions selon les conditions réellement utiles à votre pratique.

Événements et terrain

Gardez une longueur d’avance pour mieux organiser, sécuriser et ajuster vos activités extérieures ou vos interventions.

Pourquoi OutdoorPrévis est différent d’une météo classique ?

Une météo classique donne une tendance générale. OutdoorPrévis aide à prendre une décision concrète pour votre activité en extérieur : surveiller ce qui compte vraiment, adapter l’activité plus facilement, anticiper les risques et obtenir une lecture réellement orientée terrain.

Un abonnement simple

OutdoorPrévis est proposé sous une formule unique à 25.90 CHF / mois, avec un accès complet à la plateforme et plusieurs services complémentaires inclus pour offrir une solution météo bien plus complète qu’une simple météo outdoor.

25.90 CHF / mois Un seul abonnement. Accès complet à la plateforme et services inclus.

Ce que comprend l’abonnement

  • OutdoorPrévis avec accès complet à la plateforme
  • Radar météo HD
  • Horizon360 15 jours – prévision ultra-locale sur 15 jours
  • Néo, l’assistant météo pour poser des questions sur les prévisions à venir
  • Service technique prioritaire en cas de besoin
  • Une solution complète pour mieux anticiper et décider en extérieur

Un abonnement plus complet qu’une simple météo outdoor

En plus d’OutdoorPrévis, votre abonnement comprend le Radar météo HD, Horizon360 15 jours avec prévision ultra-locale sur 15 jours, Néo l’assistant météo pour poser vos questions sur les prévisions à venir, ainsi qu’un service technique prioritaire en cas de besoin.

Radar météo HD Horizon360 15 jours Néo l’assistant météo Support prioritaire

Comment OutdoorPrévis vous aide au quotidien

Une logique simple : lire vite, repérer l’essentiel, décider plus tôt, sortir avec plus de maîtrise.

1

Observer

Consultez rapidement les conditions qui comptent vraiment pour votre activité.

2

Anticiper

Repérez plus tôt les périodes favorables et les épisodes plus sensibles.

3

Adapter

Ajustez votre horaire, votre parcours ou votre organisation selon l’évolution prévue.

4

Décider

Profitez d’une météo plus utile à la décision pour sortir avec plus de sérénité.

Une petite dépense mensuelle pour une vraie valeur terrain

OutdoorPrévis a été pensé pour apporter une utilité concrète aux personnes qui pratiquent, organisent ou travaillent en extérieur. Pour 25.90 CHF / mois, vous disposez d’une solution complète qui inclut aussi le Radar météo HD, Horizon360 15 jours, Néo l’assistant météo et un service technique prioritaire.

Prenez une longueur d’avance sur la météo

Avec OutdoorPrévis, vous choisissez une solution conçue pour celles et ceux qui veulent pratiquer, organiser ou travailler en extérieur avec plus de visibilité, plus de précision et plus de maîtrise. L’abonnement inclut aussi le Radar météo HD, Horizon360 15 jours, Néo l’assistant météo et un service technique prioritaire. 25.90 CHF / mois.

OutdoorPrévis est le service météo outdoor de Météo360, pensé pour aider à planifier, anticiper les situations sensibles et prendre de meilleures décisions en extérieur. L’abonnement comprend également Radar météo HD, Horizon360 15 jours, Néo l’assistant météo et un service technique prioritaire en cas de besoin, pour 25.90 CHF / mois.